150+ apps built with AI
Whatever problem I face in business or marketing, I solve it by building. Here's a sample of recent projects I use every day.

Nanobanana
AI image generator powered by Google Gemini. Type a prompt in Claude Code and get images instantly. Used for marketing visuals, social media, and presentations.

Whisper Transcriber
Local audio and video transcription using whisper.cpp with Large V3 model. Supports Czech and English with smart voice detection. 100% offline, 100% private.

Podcast Manager
Complete podcast management from Claude Code terminal. Upload episodes, browse catalog, view download stats, and edit metadata across two configured podcasts.

Video Library
Vimeo video hosting manager. Upload and download videos, manage thumbnails and chapters from the terminal. Supports multiple Vimeo accounts.

Voice Studio
Text-to-speech generator powered by ElevenLabs. Create professional voiceovers and narration directly from Claude Code. Used for explainer videos and course content.

Video Generator
AI video generation using Google Veo. Create video clips and animations from text prompts directly in the terminal. From idea to video in seconds.

Mux Uploader
Upload videos to Mux hosting directly from Claude Code. Returns asset IDs and playback URLs instantly. Seamless integration with video production workflow.

Email Campaign Manager
Manage Mailchimp campaigns from the terminal. Upload HTML templates, create drafts, send test emails, and track analytics across multiple audiences.

Gmail Sender
Send emails from Gmail directly through Claude Code. Write a message, specify the recipient, and send — without leaving the terminal.

Newsletter Builder
Create Mailchimp-ready responsive HTML newsletters. Full workflow from content brief to production-quality email with consistent branding and mobile optimization.

Search Ads Manager
Create and optimize Sklik PPC search campaigns. AI-powered keyword research, ad copy generation, campaign structuring, and ongoing performance optimization.

Mokabu
Q&A platform for events – setup in 60 seconds. Anonymous questions, voting, moderation. Used at 20+ conferences.

Conference Check-in
The app I use to check in attendees at all my events. QR scanning, instant badge printing, and a full admin dashboard. Thousands of people processed flawlessly.

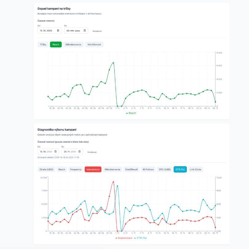
AI First Dashboard
Dashboard for tracking AI First course sales. Real-time revenue visualization, event management, and progress toward annual goal.

TechWeek SF Events
Platform for selecting from 900+ events at Tech Week SF. AI scoring, calendar view, and elimination of decision paralysis.

AI News
YouTube content aggregator with AI summaries and transcriptions. Filters FOMO content and saves time while studying.

Kompas Browser
Local alternative to ChatGPT Atlas browser without sending data to the cloud. All AI operations run on your own computer.

Testimonials Manager
Managing references for all projects. Queue to acquire, collected references, and tracking their usage.

QueTube
Custom YouTube interface with AI analysis, clickbait detection, and content filtering. No ads and distractions.

HrejBrno.cz
3D game in virtual Brno. 800 players, 5000+ games played. Best vibe coding training.

Coastline
R&D video platform with vector search, AI summary, and Mux player. Advanced project for future launch.

MonoWrite
Minimalist text editor for macOS. Clean environment for distraction-free writing.

Clickbait Fighter
Chrome extension against clickbait. Reads the article for you and gives the answer to the question from the headline directly.

HackYourWeekend.cz
Website and registration system for a weekend hackathon in Brno. Contains forms, admin panel, and anti-spam protection. Enabled the non-profit event to happen.

HackYourWay.cz
Quick website prototype for the 2026 conference created in 10 minutes. Immediate visualization of ideas from a walk.

SEOJakoBrno.cz
Website for the largest Moravian SEO community built in 1 hour. History timeline, event overview, and presentation of the organizing team.

HackYourMorning.cz
Website for monthly morning meetups in Brno built in 1 hour. Registration, newsletter, gallery, and testimonials for a community of 100+ attendees.

Prototype for Seznam.cz
Prototype of a new feature for Seznam.cz created live during training. Demonstration of vibe coding for a major tech company.

FPS Game
Training prototype of an FPS game in the browser. Foundation for a future game set in Brno.

Google Search Console 2.0
Internal extension of Google Search Console with 10 missing features. Replacement for commercial SaaS created in 20 minutes.
Speakers App
Speaker database and selection tool for conference organizers. Evaluation, lineup composition, and invitation tracking.

Vimeo API Toolkit
Complete Vimeo account backup and migration tool. Downloads all videos, settings, chapters, thumbnails, and manages embed code transitions.

OpenAI Embed Test
A/B testing of embedding models for vector search optimization. Helper tool for developing a larger application.

MamDotaz.cz
Proof of concept Q&A application. Predecessor to Mokabu tested at a conference in Pilsen.

How to Name a Project?
AI tool for naming projects with domain availability verification. Runs on a local model.

LocalPen
Local clone of Audiopen service. Transcribes dictaphone notes via Whisper and creates summaries – all on your own hardware, 100% privacy.

AIFirst.sk
Landing page created in 15 minutes as a live demonstration of vibe coding. Personalized AI First course offer for Slovak audience.
Let's work together
Partner with me on hackathons and vibe coding events for marketers, or book me as a speaker for your conference.
Get in touch